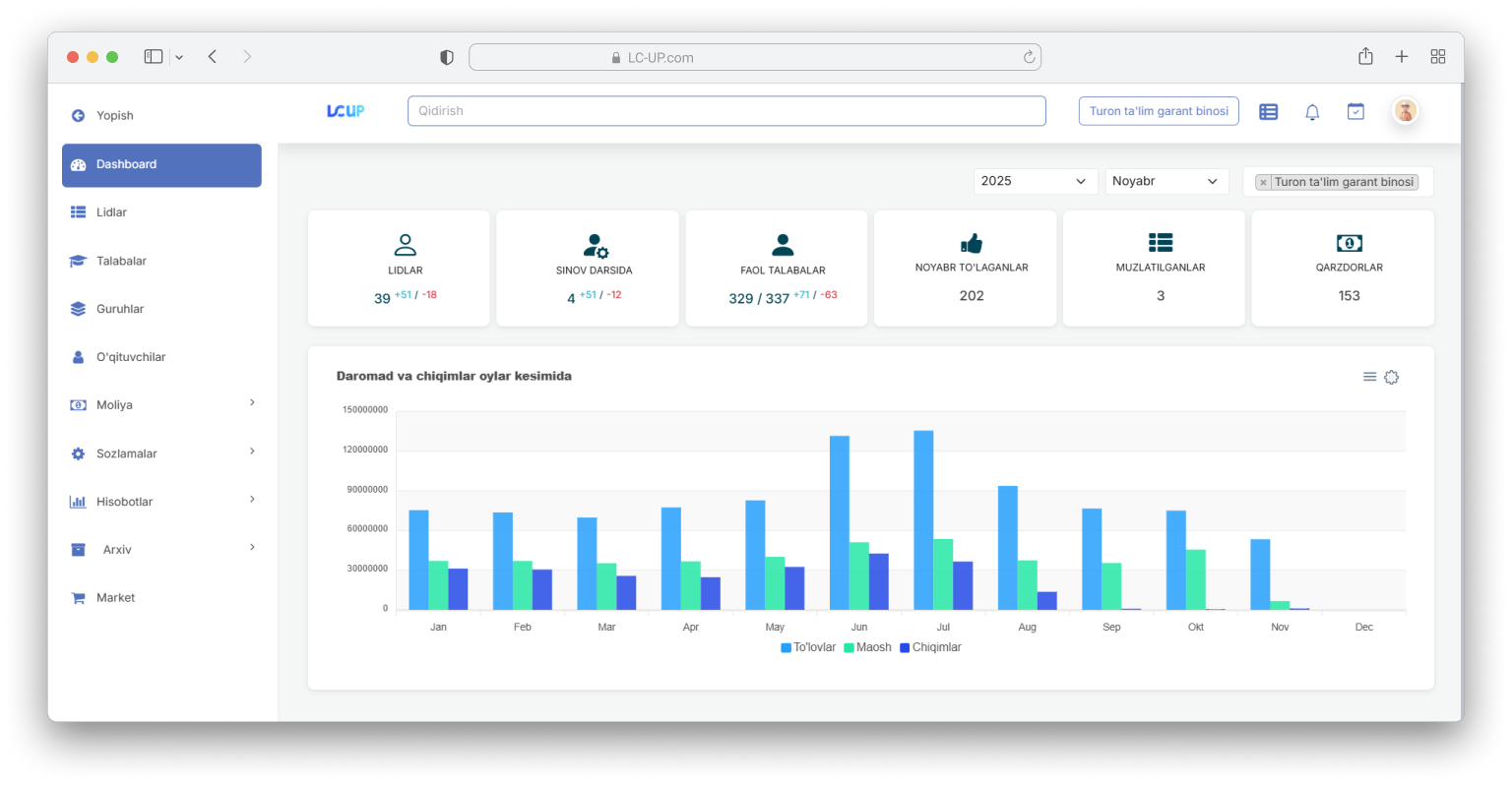
LC-UP is a complete LMS ecosystem that combines course delivery, student management, billing, and analytics. It provides a unified experience with teacher panels, CRM funnels, payment systems, messaging integrations, SSO, and mobile applications.

Creating a unified LMS/CRM that works on mobile and web with stable integrations.
Built modular LMS, CRM processes, SSO, secure payments, and native mobile applications. Added analytics and messaging integrations to activate teachers and students.






publication speed increased 4x
enrollment increased by 35%
iOS/Android apps with offline modules
flows reduced manual operations by 40%